نتائج تشغيلية أسرع خلال 90 يوماً مع MK ERP
بدلاً من الاكتفاء بعرض صور النظام، نعرض نموذجاً عملياً لقياس التحسن بعد التطبيق: زمن أقل للإجراءات، ودقة أعلى للبيانات، وتحصيل أسرع بفضل الأتمتة وربط الفرق داخل منصة موحّدة.
قبل وبعد MK ERP
الأرقام تتحدثسيناريو شركة تجارة وتوزيع متوسطة الحجم مع عمليات مبيعات ومخزون منظمة.
زمن إصدار الفاتورة
أخطاء إدخال البيانات
نسبة التحصيل خلال 30 يوم
* أرقام استرشادية مبنية على متوسط مشاريع تنفيذ مشابهة وتختلف حسب جودة البيانات الحالية.
مزايا MK ERP المتكامل
منصة تشغيل كاملة توحّد المالية والمبيعات والمخزون والموارد البشرية في دورة واحدة قابلة للقياس.
مالية وقيود آلية
أي عملية بيع أو شراء تنعكس مباشرة على القيود والتقارير بدون إعادة إدخال.
- دفتر أستاذ محدث لحظياً
- إقفال أسرع للشهر المالي
- تقارير تدعم قرار الإدارة
دورة مبيعات وتحصيل
من عرض السعر حتى التحصيل الكامل مع متابعة حالة كل فاتورة وعميل.
- قوالب فواتير وعروض سعر
- تنبيهات استحقاق تلقائية
- ربط مباشر مع WhatsApp/SMS
مخزون ومشتريات دقيقة
رؤية لحظية لحركة الصنف من طلب الشراء حتى التسليم والبيع.
- نواقص وحدود إعادة الطلب
- تكلفة فعلية للصنف
- تقييم موردين وتوريد
إدارة مشاريع ومراكز تكلفة
تحكم فعلي في ربحية المشروع من المصروفات والمواد والدفعات.
- مصروفات على مستوى البند
- مقارنة المخطط بالفعلي
- تقارير ربحية مشروع
رواتب وموارد بشرية
حضور وإجازات ورواتب في تدفق موحّد مع صلاحيات واعتمادات واضحة.
- دورة رواتب قابلة للتدقيق
- سياسات حسب هيكل الشركة
- تقارير HR تشغيلية
لوحات تحكم وذكاء تشغيلي
مؤشرات أداء مباشرة تربط بين المبيعات، السيولة، والمخزون في شاشة واحدة.
- KPIs لكل إدارة
- تنبيهات انحراف فورية
- قرارات أسرع بأرقام حية
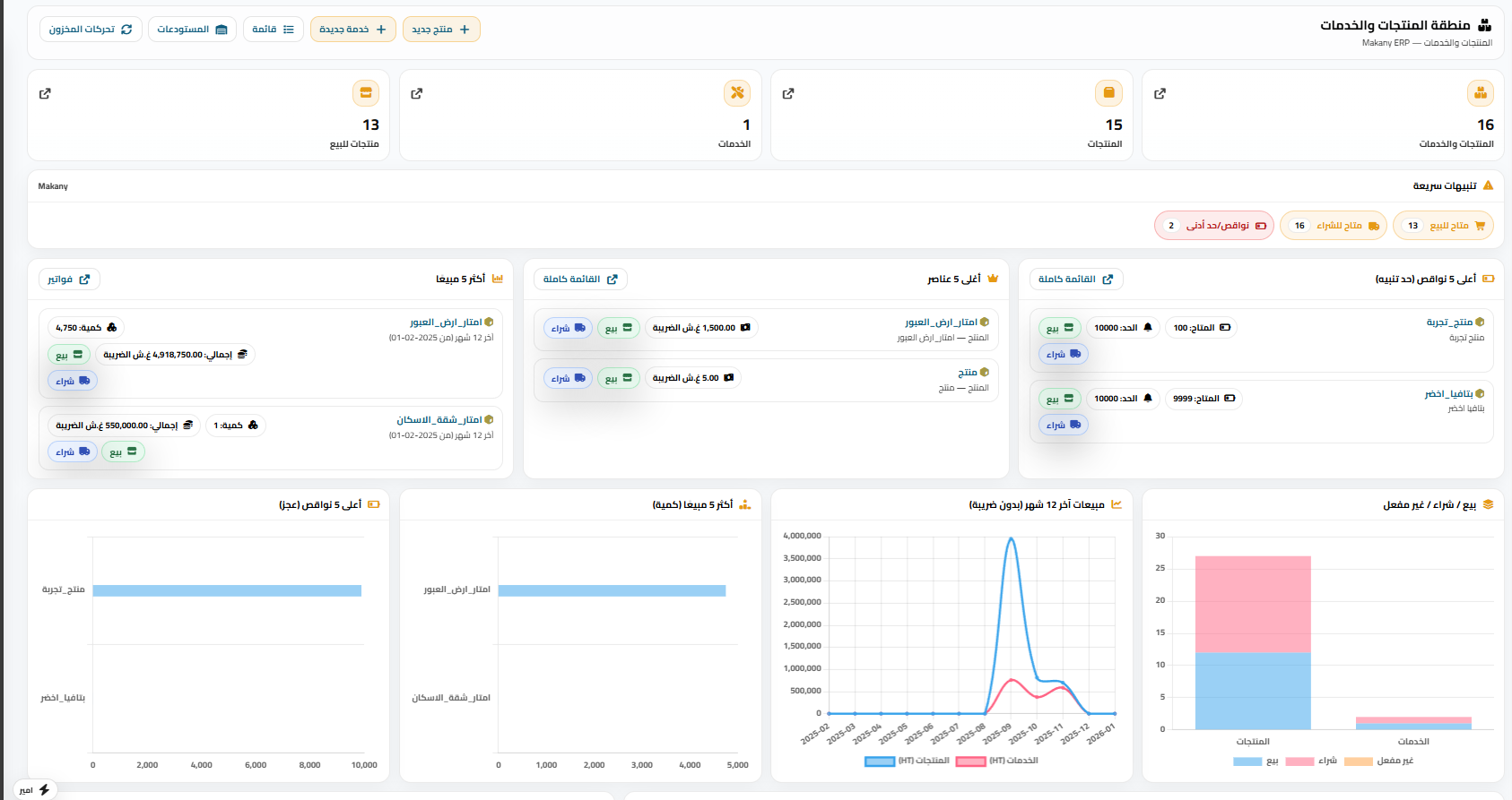
System Screenshots
Real screenshots from MK ERP operational hubs and daily workflows.
Cash & Banks
Balances, entries, and collection visibility in one screen.
Sales & Invoicing
Invoice states, payment flow, and customer follow-up.
Inventory Control
Stock movement, top items, and shortage alerts.
HR & Payroll
Attendance, leaves, expenses, and team activity.
Reports Center
Quick reports, search, and category-level KPIs.
Executive Dashboard
A complete operations summary for leadership decisions.
MK ERP Modules
Select your operating stack by business type and launch with a clear phased plan.
Finance Core Stack
Start with the modules that create immediate operational impact.مقارنة ERP التقليدي مقابل MK ERP
جدول قرار عملي يساعدك على المقارنة وفق مؤشرات واقعية لا شعارات تسويقية.
| المعيار | ERP التقليدي | MK ERP |
|---|---|---|
| زمن البدء | طويل ومعقد | تشغيل تدريجي حسب الأولوية |
| التكلفة | عالية وثابتة | مرنة بحسب حجم الاستخدام |
| التخصيص | محدود/مكلف | موديولات قابلة للتركيب والتعديل |
| دعم اللغة | ترجمات جزئية | عربي كامل + English |
| التوافق المحلي | يتطلب تخصيصات إضافية | جاهزية أعلى للفاتورة والضرائب المحلية |
Localization عامل حاسم في نجاح التشغيل
دعم التشريعات المحلية هو العامل الأساسي في نجاح التشغيل اليومي.
الفاتورة الإلكترونية
بنية مرنة تسهّل مواءمة متطلبات الفوترة الإلكترونية حسب كل سوق.
الضرائب المحلية
دعم نماذج ضرائب وتقارير مالية تشغيلية مناسبة للبيئة المحلية.
قوانين العمل
سياسات إجازات ورواتب وصلاحيات تتماشى مع طبيعة فرق العمل العربية.
الانتقال من Excel أو النظام السابق خلال 48 ساعة
خطة انتقال عملية ومباشرة لخفض المخاطر وتسريع الإطلاق.
هل أنت جاهز لتبنّي ERP مصمم وفق احتياجات شركتك؟
احجز جلسة اكتشاف مجانية لتحديد أفضل وحدات البداية لنشاطك.
تواصل الآن